Gateway-ul wireless GU300 de la Broadsens este o soluție avansată pentru monitorizarea vibrațiilor și temperaturii în timp real în medii industriale. Folosind tehnologie wireless, acesta permite colectarea și analiza datelor precise și oferă o configurare ușoară și flexibilitate în utilizare. Este ideal pentru monitorizarea condiționată a echipamentelor și mașinilor, oferind acces rapid la informații esențiale pentru mentenanță și optimizare.

Descarca brosura aici
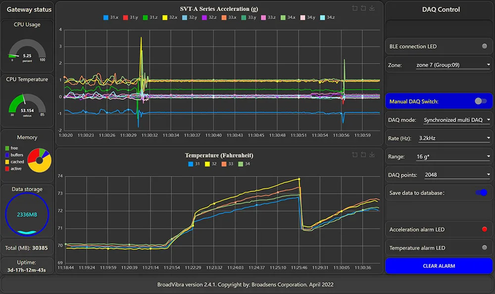
Datele live de vibrații pot fi observate în timp real, ceea ce este o caracteristică importantă a sistemului avansat de monitorizare a vibrațiilor Broadsens. Și mai bine, sistemul de vibrații wireless de la Broadsens permite senzorilor de vibrații fără fir să preia date nelimitate în timp real, lot, multi-DAQ și mod FFT live.
Mai mulți senzori de vibrații fără fir pot prelua date în paralel. Ele pot fi sincronizate pentru a prelua date de accelerație/vibrație (începe achiziția datelor în același timp). Pot exista până la 6 senzori pentru a prelua date în același timp.
Gateway-ul wireless permite utilizatorului să selecteze mai multe moduri de achiziție de date pentru senzorii din seria SVT-A, cum ar fi în timp real, modul lot, DAQ unic, DAQ multiplu, FFT unic, FFT live și declanșare. Toate modurile de achiziție de date pot fi sincronizate.
Analiza vibrațiilor poate fi efectuată automat de software-ul de analiză a vibrațiilor Broadsens BroadVibra . Funcțiile de analiză a vibrațiilor includ analiza FFT, filtrare avansată (filere de trecere înaltă, trecere joasă și trecere de bandă), analiza domeniului de timp, inclusiv factori Crest, Kurtosis, RMS, vârf real, vârf de vârf, înclinări, STD (deviații standard) etc.
Analiza FFT a vibrațiilor permite utilizatorilor să analizeze de la DC până la 10 kHz. Punctele de analiză FFT ajustabile includ 2.048, 4.096, 8.192 și 16.384. Filtrele avansate pot fi aplicate înainte de analiza FFT cu benzi de frecvență reglabile. Rezultatul FFT și forma de undă din domeniul timpului pot fi exportate în format CSV. Analiza FFT și datele din domeniul temporal pot fi trimise către cloud/server prin protocolul MQTT în timp real sau la cerere.
Analiza FFT live poate fi efectuată în software-ul de analiză a vibrațiilor BroadVibra pentru a afișa semnalul din domeniul timpului și semnalul de frecvență în timp real.
Gateway-ul wireless Broadsens și senzorii wireless de vibrație și temperatură sunt preconfigurați din fabrică, astfel încât să fie gata de utilizare imediat pe teren. Un sistem wireless de monitorizare a vibrațiilor și a temperaturii cu putere ultra-scăzută poate fi configurat și rulat în câteva minute. Parametrii de achiziție a datelor senzorilor de vibrații fără fir pot fi ajustați cu software-ul BroadVibra , inclusiv alocarea grupului de senzori, descrierea senzorului, rata de eșantionare, intervalul de accelerație, modul de achiziție a datelor, punctele de eșantionare, pragul de declanșare în modul de declanșare etc.
Gateway-ul wireless Broadsens utilizează un protocol wireless securizat pentru a comunica cu senzori de vibrații fără fir de putere ultra-scăzută . Software-ul BroadVibra este preinstalat în gateway și poate fi actualizat prin încărcare cu 1 clic. Gateway-ul acceptă actualizarea firmware-ului Over-The-Air (OTA), ceea ce face ca sistemul să fie pregătit pentru viitor. Gateway-ul are o bază de date integrată cu serii de timp InfluxDB pentru stocarea datelor istorice, revizuirea și exportul datelor. InfluxDB este o bază de date cu serii cronologice concepută pentru a stoca date mari din seria cronologică. Acesta este ideal pentru senzorii din seria SVT-V de monitorizare a vibrațiilor în timp real.
Datele achiziționate de la gateway pot fi transferate în timp real către cloud-ul/serverul clienților prin protocolul MQTT. Datele sunt, de asemenea, salvate în baza de date a gateway-ului pentru backup redundant. Fiecărui gateway i se poate atribui un nume unic, iar mii de gateway-uri, zeci de mii de senzori wireless de vibrații și temperatură pot fi implementați rapid.

|
Modele |
GU300 |
|
Procesor |
CPU ARM quad-core de 1,5 GHz pe 64 de biți |
|
Memorie |
2 GB, 4 GB sau 8 GB |
|
Stocare a datelor |
64 GB sau 128 GB |
|
Comunicare cu senzorul |
2,4 GHz cu putere redusă wireless sigur, , rază extinsă |
|
Interfata retea |
Fast Ethernet, wireless 802.11ac dual-band |
|
Suport senzor |
Până la 190 (60 senzori SVT-A, 30 SVT-V și 100 SVT-T) |
|
Sistem de operare |
Linux Debian pe 64 de biți |
|
Interfață software |
Software-ul BroadVibra bazat pe Node-RED |
|
Protocol de comunicare |
MQTT, TCP/IP, UDP, Modbus TCP și RTU, OPC UA |
|
Analiza vibrațiilor |
Viteză, RMS, True Peak, Peak-peak, STD, Crest factor, Kurtosis, analiză tendințe, analiză FFT, filtrare |
|
Bază de date |
InfluxDB pentru revizuirea și exportul ușor de date |
|
Alimentare electrică |
9-18v DC izolat |
|
Consumul de energie |
<15w |
|
Mărimea |
141x121x31mm (5,5x4,7x1,2 inci) |
|
Greutate |
490 g (1,08 lb.) |
|
Mediu de lucru |
-30 - 60 Celsius (-22 - 140 Fahrenheit), 10%~90%RH |
|
GPIO |
da |
|
Rețea celulară |
Nu |
|
Caracteristici suplimentare |
Edge computing, ceas în timp real, upgrade OTA, USB, RS485 RTU, al doilea conector de alimentare |